BCB-63煎炸机高温油泵


BCB-125高温齿轮泵是远东为煎炸油过滤系统输送高温油设计的齿轮油泵,高温油泵安装在过滤器系统中,高温油通油泵在经过滤油机分离出来,从而有效?;ぜ逭ㄓ秃陀驼ú返钠分剩锏浇谠加糜统杀竞吞嵘分柿康哪康?。BCB高温齿轮泵输送不含固体颗粒和纤维,无腐蚀性、温度不高于250℃,粘度为5~1500cst的润滑油或其它性质类似的液体。BCB高温齿轮泵主要配套食物煎炸过滤机输送高温油品,循环和过滤等。煎炸过滤器系统原理如下:


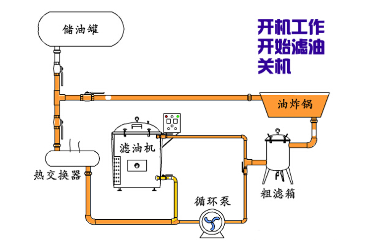
步:点击开始工作,我们可以看到储油箱里的煎炸油通过油泵输送到油炸锅里面。
步:滤油机开始滤油
①点击开始滤油,油炸锅开始加工作,粗滤箱连接在油炸锅和滤油机之间,煎炸油经过粗滤箱,过滤煎炸油中较粗的杂质。
②经过粗滤箱后的煎炸油经过高温油泵再进入滤油机里,使煎炸油分别经过滤油机的滤层,彻底滤除煎炸油里的杂质。
③煎炸油返回到油炸锅里,周而复始不断的进行循环过滤。
第三步:煎炸油返回储油箱
油炸完成后,油炸锅里全部的煎炸油通过高温油泵经过粗滤箱和滤油机,进行后一次过滤,然后煎炸油返回到储油箱。




上图为BCB-63高温油泵实物拍照





免费获得更多用户成功案例==请Q我>>>QQ:2853715917 2853715911


我工作,我快乐!认真做好每一天,干好每件事,做一个爱岗敬业、无私奉献、在平凡的岗位上寻找快乐的人。工作是累、是辛苦,但是真正的付出才是人生的满足,尤其是不懈怠的工作,更给人以欣慰与快乐!在远东泵业这个和谐的大家庭中,我们充满青春活力,充满激情,幸福满满!

远东泵业制造有限公司
全国服务热线:020-82375311
传真:020-82386622
邮箱:Sales@cs-byd.com
地址:广州市黄埔区黄埔东路621号
| * 联系人: | 请填写您的真实姓名 |
| * 手机号码: | 请填写您的联系电话 |
| 电子邮件: | |
| * 采购意向描述: | |
| 请填写采购的产品数量和产品描述,方便我们进行统一备货。 | |
| 验证码: |
|

- W6.5ZI-90双螺杆泵沥青泵
- 双螺杆泵是一种广泛应用于石油、化工、食品、制药和环保等多个领域的输送设备。因其具有流量均匀、输送能力强、稳定性高等优点,成为了许多工业生产中不可或缺的重要设备。为了确保设备高效、稳定地运行,合理的选型至关重要。

- 食用油卸车泵80YHCB不锈钢齿轮泵
- YHCB齿轮油泵主要适用于输送粘度在5-1500c.s.t,不含固体颗粒无腐蚀性的各种液体。如:汽油、煤油、柴油及机械润滑油,是油槽汽车和石油部门的理想优选泵种。

- 焦油渣输送泵
- HZYB型焦油渣泵适用于输送温度不高于200°C,粘度不大于 150mm2/S含有非金属杂质的重油、柴油、煤焦油以及粮油、化工、建材、日用化学制品等行业输送有杂质、少润滑的各种介质。 本型泵更特别适用于要求工作压力稳定、长期连续工作的场合。例如:强力润滑系统、燃油烧系统中的燃油输送及喷射等;
相关资讯
| 我要评论: | |
| 内 容: |
(内容不多于500个汉字,1000个字符) |
| 验证码: | 看不清?! |

020-82375311




粤公网安备 44010502001950号 
共有-条评论【我要评论】